Krion 6D

Main Dashboard

Help Video

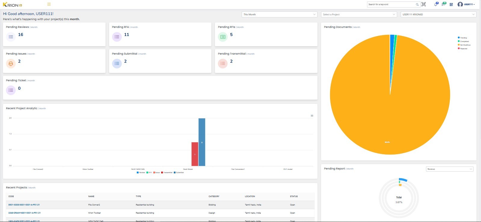
The main dashboard of Krion 6D serves as the central hub offering a comprehensive overview of key project aspects and displaying a single view of all your projects.

The dashboard shows Important, relevant, and actionable information from all the modules in Krion 6D. You can quickly evaluate areas that require the attention of you or your team, and easily navigate to the other modules to continue your work.

Note: Use to hide the navigation pane and to get a complete view of the dashboard

1. The dashboard shows a consolidated view of pending items Reviews, RFIs, Issues, Documents and Reports.

2. The Recent Project Analytic card gives an overview of pending reviews, RFIs, Issues, Transmittal, and Submittal. The project analytics can be downloaded as an SVG, PNG or CSV file.

3. Recent Project card shows the recent projects currently in progress.

4.


Recent Updates
show updates done on any of the items in a project.

Note: The analytics and all the other cards can be viewed for This week, This Month, and This Year, or all the details can also be displayed at once based on your selection. Also, the dashboard details can be viewed for individual projects or selected Users.

5.The top right corner of the Dashboard offers the following features:

Search can be done from the main dashboard by two ways:

·Search bar to type and search any items like RFIs, Issues, transmittal or Submittal, or any other details of a project.

·The QR code search option can be used to search a BOM/BOQ by uploading the QR code

Other tools:

· Notifications related to the projects of the user can be viewed by clicking the Bell Icon

· Activity log shows the updates made on any item in the project.

· Page URL can be downloaded as a QR code to be scanned through mobile and redirected to a particular page

· User Icon shows the details of the user who is currently logged in.